多年的經驗
解決方案遍布各個行業








全國服務熱線
15094320000
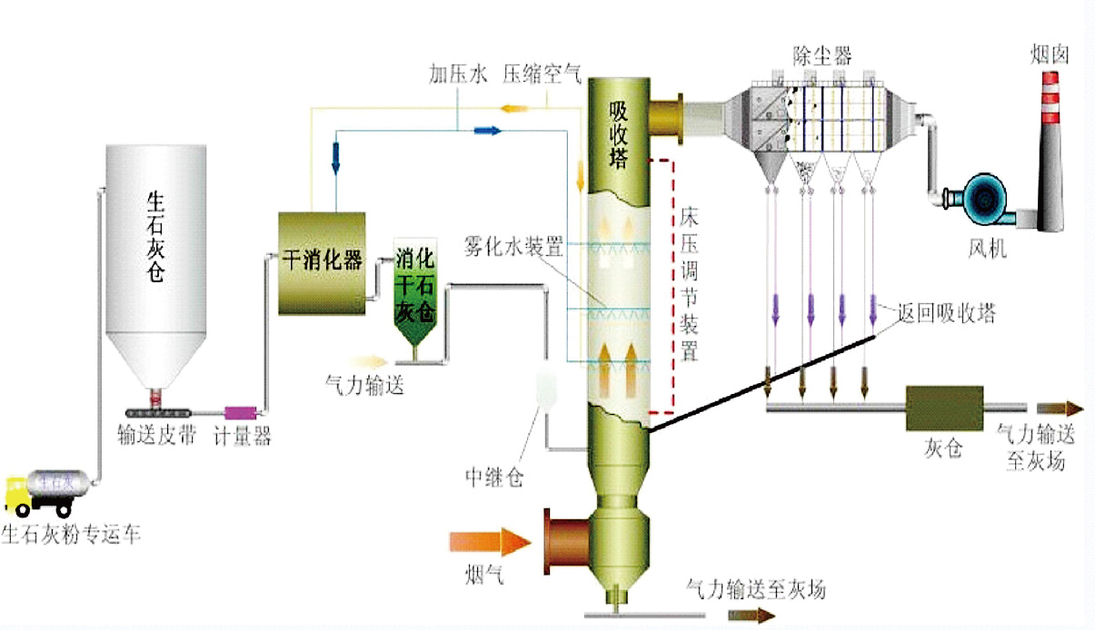
循環流化床半干法煙氣脫硫
工藝原理
來自鍋(窯)爐的煙氣經靜電除塵器初步除塵后由凈化塔下部通過布風裝置進入凈化塔。霧化水由凈化塔喉部的高壓回流噴槍噴入凈化塔,以很高的傳質速率在凈化塔中與煙氣混合,煙氣中小液滴與氧化鈣顆粒以很高的傳質速率與煙氣中的SO2等酸性物質混合反應,生成CaSO4和CaSO3等反應產物。這些干態產物小部分從凈化塔塔底排灰口排出,大部分經過布袋除塵器分離、收集。鍋爐煙氣經過凈化塔脫硫凈化后,進入布袋除塵器系統。

工藝流程

反應過程
1、化學過程 chemical process
當霧化水經過高壓回流(雙流體)噴槍在吸收塔文丘里擴散段上部霧化,并與煙氣充分接觸,煙氣冷卻并增濕,氫氧化鈣粉顆粒同H2O 、SO2、H2SO3反應生成干粉產物,整個反應分為氣相、液相和固相三種狀態反應,反應步驟及方程式如下:
SO2被液滴吸收;
SO2 (氣)+H2O→H2SO3 (液)
吸收的SO2同溶液的吸收劑反應生成亞硫酸鈣;
Ca(OH)2 (液)+H2SO3(液)→CaSO3(液)+2H2O
Ca(OH)2 (固) +H2SO3(液)→CaSO3(液)+2H2O
部分溶液中的CaSO3與溶于液滴中的氧反應,氧化成硫酸鈣
CaSO3(液)+1/2O2(液)→CaSO4(液)
CaSO4(液)溶解度低,從而結晶析出
CaSO4(液)→CaSO4(固)
(5) 對未來得及反應的Ca(OH)2 (固),以及包含在CaSO3(固)、CaSO4(固)內的CaO(固)進行增濕霧化。
(6) 布袋除塵器脫除的煙灰中的未反應的Ca(OH)2 (固),以及包含在CaSO3(固)、 CaSO4(固)內的Ca(OH)2 (固)循環至吸收塔內繼續反應。
石灰消化原理:CaO(solid)+H2O (liquid)→Ca(OH)2 (solid)
2、物理過程 physical process
物理過程系指液滴的蒸發干燥及煙氣冷卻增濕過程,液滴從蒸發開始到干燥所需的時間,對吸收塔的設計和脫硫率都非常重要。影響液滴干燥時間的因素有液滴大小、液滴含水量以及趨進絕熱飽和的溫度值。液滴的干燥大致分為兩個階段:第一階段由于漿料液滴中固體含量不大,基本上屬于液滴表面水的自由蒸發,蒸發速度快而相對恒定。隨著水分蒸發,液滴中固體含量增加,當液滴表面出現顯著固態物質時,便進入第二階段。
反應過程

由于蒸發表面積變小,水分必須穿過固體物質從顆粒內部向外擴散,干燥速率降低,液滴溫度升高并接近煙氣溫度,最后由于其中水分蒸發殆盡形成固態顆粒而從煙氣中分離。
吸收塔內反應灰的高倍率循環使循環灰顆粒之間發生激烈碰撞,使顆粒表面生成物的固形物外殼被破壞,里面未反應的新鮮顆粒暴露出來繼續參加反應。客觀上起到了加快反應速度、干燥速度以及大幅度提高吸收劑利用率的作用。
循環流化床半干法脫硫系統
系統組成

性能保證
脫硫效率:≥90%
粉塵排放濃度保證值為30mg/Nm3以下
Ca/S:1.3-1.4
脫硫除塵系統的最大運行阻力<3200Pa
系統漏風率≤3%
系統使用壽命為30年(其中濾料3年;電磁脈沖閥100萬次;高壓回流(雙流體)噴槍60000h;電機等運轉設備按國家規定)

為什么采用循環流化床半干法煙氣脫硫工藝?
無污水工藝
低投資成本工藝
對于老廠改造的理想工藝
高可用率
安裝時間短
占地小
維修成本低
最終產品可出售或填埋
工程設計
工程總承包
水務運營
環保設備
CopyRight © 江蘇澤宇環境工程有限公司 蘇ICP備14007113號-1